Skip to main content

azure

Last updated on

View Azure Cost Dashboard

Perform the following steps to view Azure Cost Dashboard:

  1. In the Harness application, click Dashboards.
  2. Select By Harness and then, click Azure Cost Dashboard. The Azure Cost Dashboard is displayed.
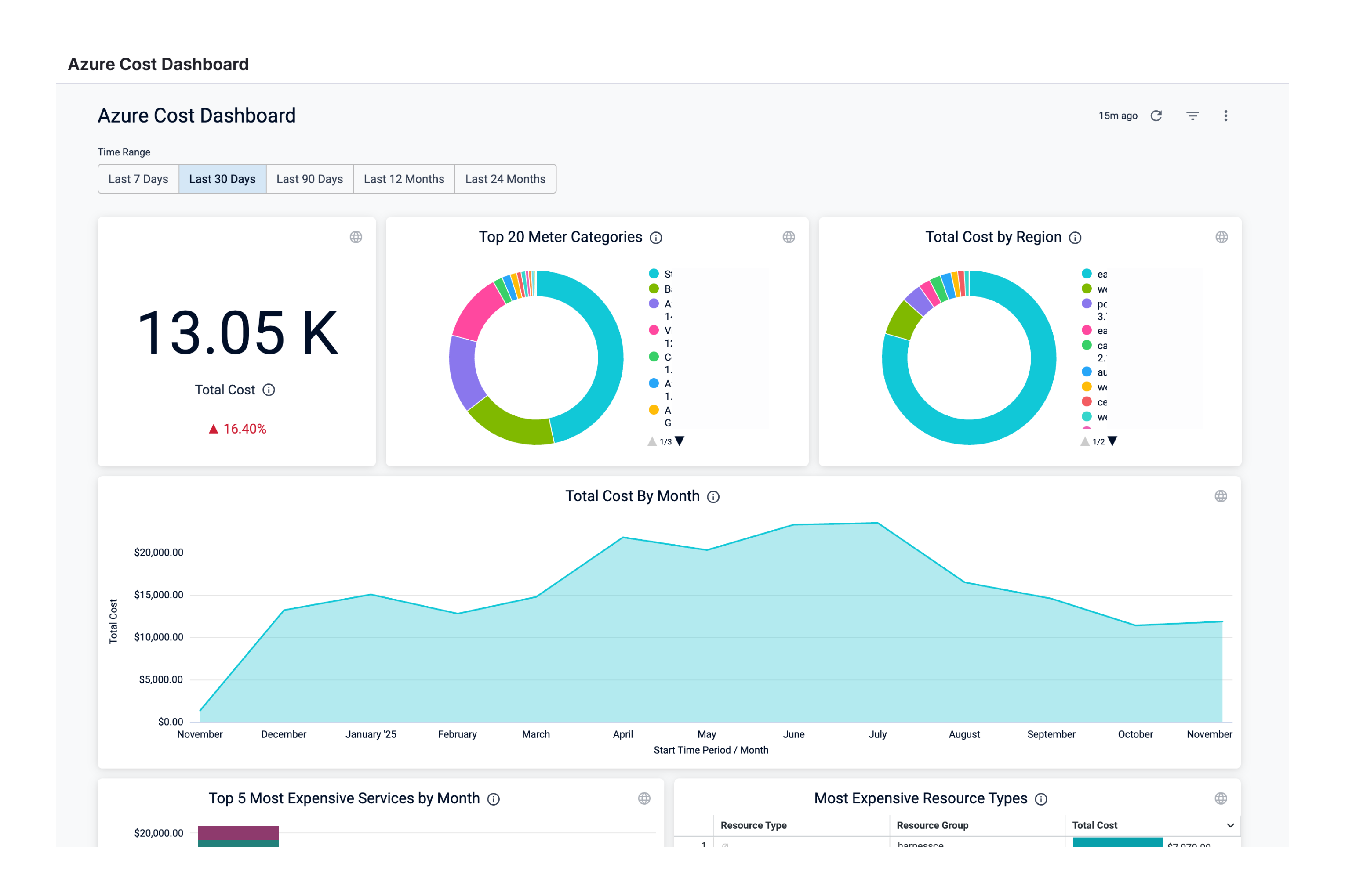
DimensionDescription
Total CostThe total Azure cloud cost with cost trend.
Total Cost by Meter CategoryThe total cost of the meter. For example, Cloud services, Networking, and so on.
Total Cost by RegionThe total cost of each Azure region you are currently running services in.
Total Cost by MonthThe total Azure cloud cost by month.
Most Expensive Service by MonthThe monthly cost of the most expensive Azure services, for example, Virtual Machines, Azure App Service, Azure DNS, etc.
Most Expensive Resource TypesThe cost of the most expensive resource types.
Monthly Cost and Difference by Meter CategoryThe monthly meter cost and the differences in the cost from the previous month.
Monthly Cost by Instance IDThe monthly cost of the instance ID. Each VM in a scale set gets an instance ID that uniquely identifies it.
Monthly Cost by Service NameThe monthly cost of Azure services, for example, Virtual Machines, Azure App Service, Azure DNS, etc.
Monthly Cost by Resource GroupThe monthly cost of the resource group. A resource group is a container that holds related resources that you want to manage as a group.
  1. Select Time Range to filter the data based on pre-defined time range filters. The available filters are:

    • Last 7 Days
    • Last 30 Days
    • Last 90 Days
    • Last 12 months
    • Last 24 months
  2. Once you have selected the Time Range, click Update. The data is refreshed with the latest data from the database. By default, Last 30 Days is selected.

  3. Hover on the chart to see the cost details.

  4. In the Cost by Meter Category and Total Cost by Region click the up or down arrow button to scroll up or down the list. The list shows the percentage of each meter category with respect to the cost contribution.

  5. You can further filter and customize your result in the Dashboard. Click on the individual dimension and field for which you want to see the data. For example, select Virtual Machines in Azure Meter Category and US East in the Region. The dashboard displays the data based on the set filter.

  6. Click the Filter icon to hide or show the filters.